Connect to WIFI
Install the antenna on the PI
- The red arrow indicates the WIFI antenna interface
- The WIFI antenna port is
ipex1 - Install the antenna on the PI, otherwise poor signal may prevent internet connectivity
- If there is no M2WE or 2.4G_WiFi module, an Ethernet cable must be connected to search for an IP address

Connecting FLYOS-FAST System to WiFi
- Enter the command
nmtuiin SSH, and press theEnterkey to display the interface shown in the figure below
- Select the
Activate a connectionoption and press theEnterkey to enter the next-level menu
Operation Instructions for the WiFi Configuration Page
- Please ensure that the keyboard input method is in half-width mode, i.e., English mode.
- The up key
↑and down key↓on the keyboard are used to move the cursor up and down to select menu items. - The confirm key
Enteris used to check the menu or enter a sub-menu. - The exit key
ESCis used to return to the previous menu.
- If your router WiFi is functioning properly, you will see the WiFi list shown in the figure below. The
*following the WiFi name indicates signal strength
tip
- WiFi with Chinese names is not supported!!!
- 2.4G WiFi is supported, but whether 5G WiFi is supported depends on whether the WiFi module you purchased supports 5G WiFi
M2WEsupports 5G WiFi

- Select the
WiFiyou need to connect to and press theEnterkey to enter the next-level menu

- Next, the following interface appears. Correctly enter your WiFi password and press the
Enterkey to connect to WiFi


- If the password is correct, the symbol
*will appear before the correspondingWiFi, indicating successful WiFi connection

- Then press the
Esckey twice to return to the command-line interface
- In SSH, enter the command below and press the
Enterkey. Find the IP address in the returned content that is on the same segment as your router to gain access
ip a | grep inet

- Open a browser and enter the previously queried host computer
IPin the search box. Press theEnterkey to access the fluidd/mainsail WEB control console
tip
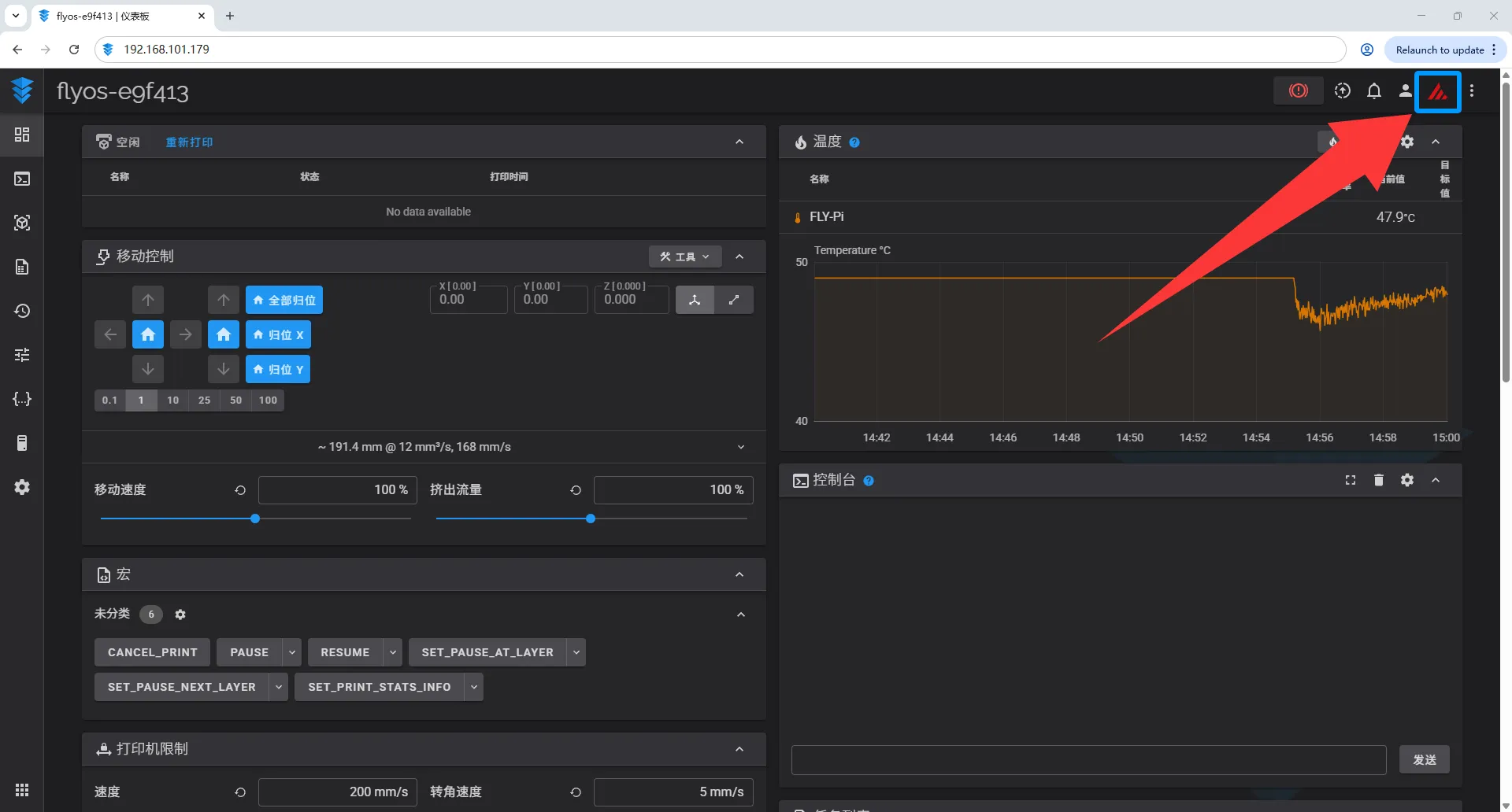
- In the
FLYOS-FASTsystem, you can click the mainsail/fluidd icon in the upper right corner to switch between fluidd/mainsail WEB control consoles in real time!


Loading...