Download klippy.log
- This tutorial uses the
Google Chromebrowser; for other browsers, please try on your own - Please ensure the host computer can start normally
- Please ensure your computer and the host computer are on the same local network
Open Browser
- Enter the host computer's
IPaddress in the browser address bar to access the host computer's homepage
- Please choose the corresponding tutorial based on your interface
- Fluidd
- mainsail
Fluidd
- Click the
Configurationoption in the left menu bar
- Click on the
klippy.logoption on the page and right-click to selectDownloadto download
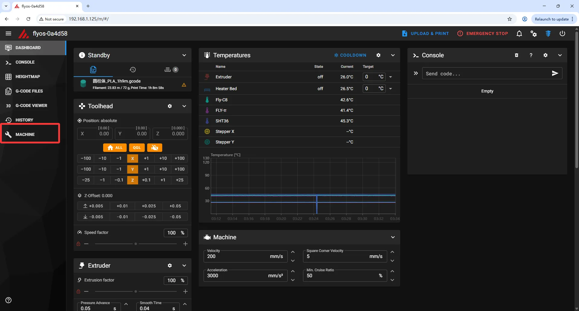
Mainsail
- Click the
MACHINEoption in the left menu bar
- Click the selection box on the page and choose the
Logsoption
- Click to select
klippy.log, then right-click the download icon to download
Download
- After the download is complete, you need to click the icon below

- Find
Downloadsand click into it
- Find the most recently downloaded
klippy.log - Please note that if you have downloaded
klippy.logmultiple times, the system will automatically rename it - Click the icon below

- Select
Download insecure file
Conclusion
- Send the downloaded
klippy.logfile to FLY's after-sales team
Loading...