Télécharger le fichier klippy.log
- Ce tutoriel utilise le navigateur
google chrome, veuillez essayer avec d'autres navigateurs selon votre cas - Veuillez vous assurer que l'ordinateur hôte démarre correctement
- Veuillez vous assurer que votre ordinateur et l'ordinateur hôte sont sur le même réseau local
Ouvrir le navigateur
- Saisissez l'adresse
IPde l'ordinateur hôte dans la barre d'adresse du navigateur pour accéder à la page d'accueil de l'ordinateur hôte
- Veuillez choisir le tutoriel correspondant selon votre interface
- Fluidd
- mainsail
Fluidd
- Cliquez sur l'option
Configurationdans la barre de menu à gauche
- Cliquez sur l'option
klippy.logdans la page, puis faites un clic droit et sélectionnezDownloadpour télécharger
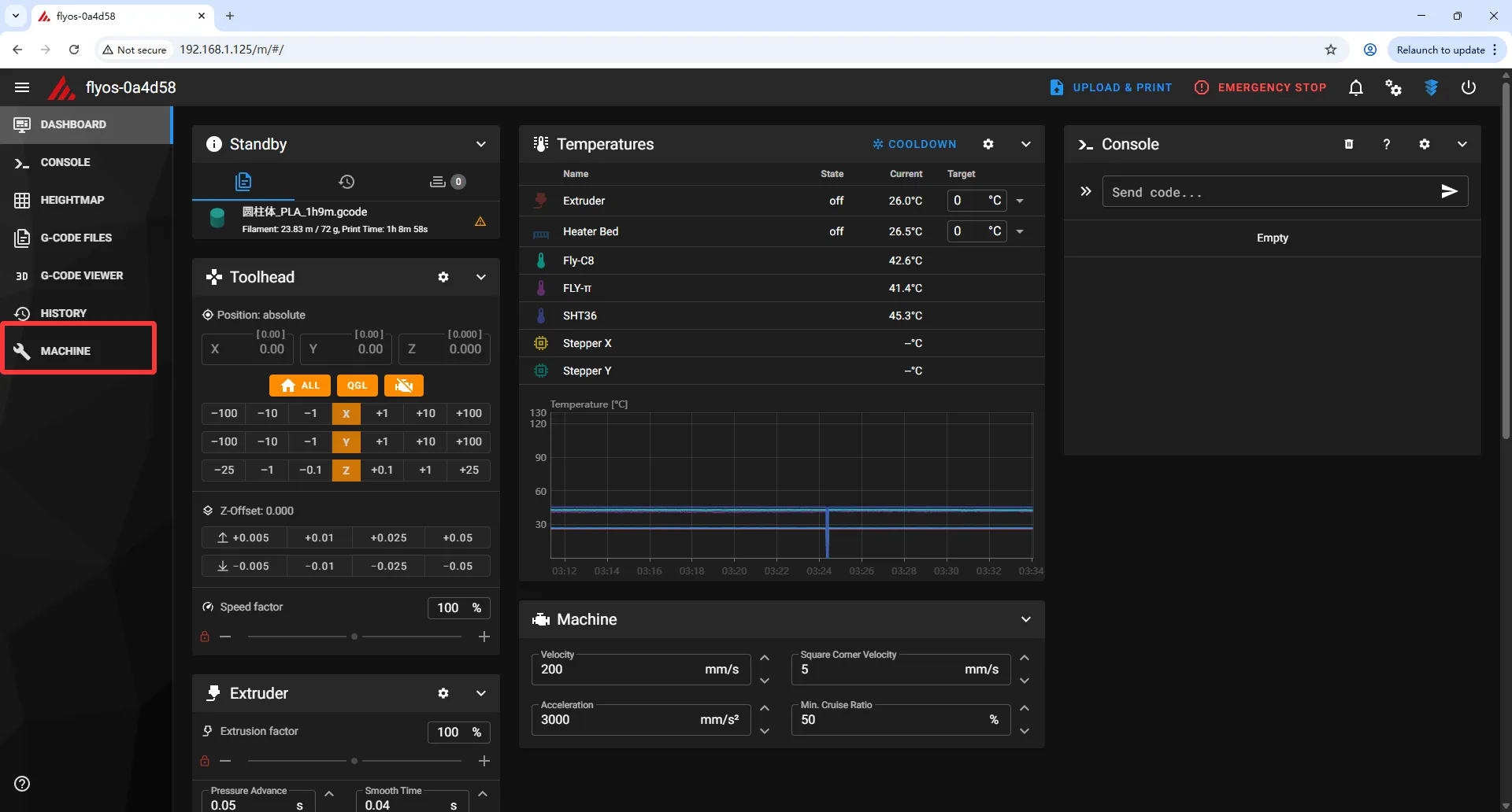
Mainsail
- Cliquez sur l'option
MACHINEdans la barre de menu à gauche
- Cliquez sur la case à cocher dans la page, puis sélectionnez l'option
Logs
- Cliquez sur
klippy.log, puis faites un clic droit sur l'icône de téléchargement pour télécharger
Téléchargement
- Une fois le téléchargement terminé, vous devez cliquer sur l'icône ci-dessous

- Recherchez
Downloads, puis cliquez pour y accéder
- Trouvez le fichier
klippy.logtéléchargé le plus récent - Veuillez noter que si vous avez téléchargé plusieurs fois
klippy.log, le système le renommera automatiquement - Cliquez sur l'icône ci-dessous

- Sélectionnez
Download insecure file
Fin
- Envoyez le fichier
klippy.logtéléchargé à l'équipe d'assistance technique de FLY
Loading...